Proxmox Grafana Dashboard Templates

P.Encode 135 views
Proxmox Grafana Dashboard Templates

Proxmox Grafana Dashboard Templates: Unlock Your Server’s Potential

Hey guys! Ever feel like you’re flying blind with your Proxmox server? You know it’s running, but you’re not really sure what’s going on under the hood? Well, let me tell you, using Grafana with Proxmox templates is an absolute game-changer. It’s like going from a blurry black-and-white TV to a stunning 4K HDR experience for your server monitoring. We’re talking about getting crystal-clear insights into everything from CPU and RAM usage to disk I/O, network traffic, and even those nitty-gritty VM/container stats. Forget sifting through endless logs or trying to decipher cryptic command-line outputs; Grafana dashboards, especially when powered by pre-built Proxmox templates, give you a visual, easy-to-understand overview that can help you spot issues before they become major headaches. This isn’t just about pretty graphs, though; it’s about proactive management . Imagine being able to see a sudden spike in resource usage on a specific VM that’s about to cause an outage, or identifying a disk that’s consistently running hot, signaling a potential failure. With the right Grafana setup, these scenarios become easily preventable. You can tailor your dashboards to show exactly what you need to see, focusing on the metrics that matter most for your specific Proxmox environment. Whether you’re running a home lab, a small business server, or even a larger deployment, the ability to visualize your server’s performance in real-time is invaluable. We’ll dive deep into why this combination is so powerful and how you can get started with some awesome Proxmox Grafana templates to supercharge your monitoring game. Get ready to see your Proxmox server in a whole new light!

Why Grafana and Proxmox Are a Match Made in Monitoring Heaven

So, why bother with Grafana for your Proxmox setup, you ask? Great question! Basically, Proxmox VE (Virtual Environment) is an incredibly robust platform for managing virtual machines and containers. It’s powerful, flexible, and lets you do some seriously cool stuff. However, its built-in monitoring tools, while functional, can be a bit… basic. They give you the raw data, but they don’t always present it in a way that’s super intuitive or actionable at a glance. This is where Grafana, coupled with Proxmox templates , steps in to save the day. Grafana is an open-source analytics and monitoring solution that excels at visualizing time-series data. Think of it as the ultimate dashboard builder. It can connect to a multitude of data sources, and one of the most popular and effective ones for Proxmox is Prometheus. Prometheus is a time-series database and monitoring system that can scrape metrics from your Proxmox server (and the VMs/containers running on it) using exporters like node_exporter and blackbox_exporter , or even directly via Proxmox’s API. Once Prometheus has collected all this juicy performance data, Grafana can then query Prometheus and display it in beautiful, customizable dashboards. The magic really happens when you start using Proxmox Grafana templates . These are pre-configured dashboard layouts designed specifically for Proxmox. Instead of starting from scratch and figuring out which metrics to graph and how to configure them, these templates give you a fantastic starting point. They often include panels for CPU load, memory usage, disk space, network traffic, I/O operations, and even detailed breakdowns for individual VMs and containers. This means you get a comprehensive, high-level view of your entire Proxmox infrastructure without spending hours building the dashboards yourself. It’s all about efficiency and gaining immediate value. You’re essentially leveraging the collective wisdom of the community, who have already figured out the best ways to visualize this data. This synergy between Proxmox’s robust virtualization capabilities and Grafana’s powerful visualization engine, amplified by ready-to-use templates, empowers you to understand your system’s health and performance like never before. It’s the perfect marriage for anyone serious about keeping their virtualized environment running smoothly and efficiently.

Getting Started: The Essential Components

Alright, let’s get down to brass tacks. To get this awesome Proxmox Grafana dashboard setup running, you’ll need a few key ingredients. First and foremost, you’ve got your Proxmox VE server itself. This is the foundation, the heart of your virtualization. Ensure it’s up-to-date and running smoothly. Next, you’ll need a way to collect the metrics from Proxmox. The most common and recommended approach is using Prometheus . Prometheus acts as your data collector and time-series database. It needs to be installed somewhere accessible to your Proxmox server. You can install it directly on your Proxmox host (though some prefer keeping it separate for isolation), or better yet, on a separate VM or container managed by Proxmox. To feed Prometheus the data from Proxmox, you’ll typically use exporters. The node_exporter is a fundamental one that collects hardware and OS metrics from your Proxmox host. For container and VM-specific metrics, you might need additional configurations or exporters that can read from the Proxmox API. There are community projects and guides specifically for this, often involving a small agent or script that queries Proxmox and exposes metrics in a Prometheus-compatible format. Once Prometheus is set up and scraping your Proxmox metrics, the final piece of the puzzle is Grafana . Grafana is the visualization layer. It will connect to your Prometheus instance as a data source and then display the data using dashboards. You can install Grafana on yet another VM or container, or even on your workstation if you’re just setting things up initially. The key here is that Grafana needs to be able to reach your Prometheus server. When you install Grafana, you’ll then import Proxmox Grafana templates . These templates are essentially JSON files that define the structure, panels, and queries for your dashboards. You find these templates online (we’ll talk about sources later), download them, and import them directly into your Grafana instance. Grafana handles the rest, pulling the data from Prometheus and rendering those sweet, informative graphs. So, to recap: Proxmox VE (your virtualization platform), Prometheus (your metric collector/database), and Grafana (your visualization tool). Plus, you’ll need the right exporters and configurations to bridge Proxmox and Prometheus. It might sound like a few moving parts, but the payoff in terms of monitoring insight is absolutely worth it, especially when you leverage those ready-made Proxmox templates to skip the tedious setup.

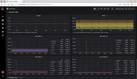
Unveiling the Power of Proxmox Grafana Templates

Let’s talk about the real stars of the show: Proxmox Grafana templates . If you’ve ever felt overwhelmed trying to build a monitoring dashboard from scratch, you’re not alone. It’s a lot of work to figure out what metrics are important, how to query them correctly from Prometheus, and then how to arrange them in a visually appealing and informative way. That’s precisely why these templates are such a lifesaver. They are essentially pre-built dashboard configurations, usually shared by the amazing Proxmox and Grafana community. Think of them as blueprints or starter kits for your monitoring. When you import a Proxmox Grafana template into your Grafana instance, it automatically creates a set of panels, graphs, and charts that are specifically designed to display key performance indicators (KPIs) for your Proxmox environment. You’ll typically find dashboards that cover: Host Overview : This usually shows crucial metrics for your physical Proxmox nodes, like CPU utilization, memory usage, disk I/O, network activity, and system load. VM/Container Overview : This is where things get really interesting. These templates often include detailed views for each of your virtual machines and containers, showing their individual resource consumption (CPU, RAM, disk space, network) and status. This makes it incredibly easy to identify resource hogs or VMs that are experiencing issues. Ceph/Storage Monitoring : If you’re using Ceph for storage with Proxmox, many templates offer dedicated panels to monitor the health and performance of your Ceph cluster, including OSD status, pool usage, and I/O performance. Hardware Details : Some advanced templates might even pull in hardware-specific information, like fan speeds, temperatures, and power supply status, giving you a deeper insight into the physical health of your servers. The beauty of these templates is that they provide immediate value. You can import one, connect it to your Prometheus data source, and almost instantly have a functional, informative dashboard. But they aren’t just static; they are highly customizable. Once imported, you can tweak them to your heart’s content. Want to change the graph type? Add a new metric? Reorganize the panels? You can do all of that! This means you get the benefit of a professionally designed dashboard structure without having to do all the initial heavy lifting. Finding these Proxmox Grafana templates is usually straightforward. The Grafana Labs community dashboards website is a treasure trove, as are various forums, GitHub repositories, and blogs dedicated to Proxmox and Grafana. Just search for