OSCP, Grafana, SESC, And InfluxDB Streaming

P.Encode 87 views
OSCP, Grafana, SESC, And InfluxDB Streaming

OSCP, Grafana, SESC, and InfluxDB Streaming

Hey everyone! Today, we’re diving deep into a super cool setup that’s all about streamlining your security operations , especially if you’re dealing with network security and want to visualize your data in real-time. We’re talking about combining the power of OSCP (Offensive Security Certified Professional) methodologies, Grafana for slick dashboards, SESC (Security Event Stream Collector) for capturing those juicy security events, and InfluxDB as your go-to time-series database. This combo is a game-changer, guys, seriously! Imagine having all your critical security data flowing in, being processed, and displayed beautifully on a dashboard, giving you instant insights. It’s like having a crystal ball for your network’s security posture. We’ll break down why each piece is important and how they work together to create a robust and effective security monitoring system. Whether you’re a seasoned security pro or just getting started, understanding these tools and how they integrate can seriously level up your game. So, buckle up, because we’re about to unpack this awesome stack and show you how to make it work for you. It’s not just about collecting data; it’s about making that data work for you, providing actionable intelligence when you need it most. Let’s get this party started!

Understanding the Core Components

Alright, let’s get down to business and talk about the individual rockstars in our setup: OSCP, Grafana, SESC, and InfluxDB. First up, OSCP . Now, while OSCP itself isn’t a piece of software you install, it represents a mindset and a set of skills crucial for understanding attack vectors and defending your systems. Think of it as the ‘why’ behind your monitoring. Knowing how attackers operate, the techniques they use, and the vulnerabilities they exploit helps you configure your monitoring tools to detect malicious activities effectively. The OSCP certification is renowned for its hands-on, practical approach to penetration testing, and the knowledge gained is invaluable for anyone responsible for security. When you approach security monitoring from an offensive perspective, you can better anticipate what needs to be logged and analyzed. For instance, understanding common web application attacks like SQL injection or cross-site scripting (XSS) means you’ll want to configure your SESC to capture specific log patterns related to these attacks. Similarly, knowledge of network reconnaissance techniques will guide you on what network traffic to monitor. So, while not a tool, the OSCP framework is fundamental to how you’ll use the other tools to build an effective security posture. It’s about thinking like an attacker to build better defenses. Now, let’s talk about the tools that bring this to life. Grafana is your visual maestro. It’s an open-source platform for monitoring and observability that allows you to query, visualize, alert on, and understand your metrics no matter where they are stored. It’s incredibly flexible and supports a vast array of data sources, including InfluxDB. With Grafana, you can create stunning, interactive dashboards that display your security data in real-time. Think live network traffic analysis, intrusion detection alerts, system health checks, and much more, all laid out in a way that’s easy to digest at a glance. The ability to customize panels, set thresholds, and receive alerts makes Grafana an indispensable tool for proactive security management. Its user-friendly interface means you don’t need to be a coding wizard to create powerful visualizations. You can slice and dice your data in numerous ways, creating different panels for different types of security events or system metrics. The real power comes when you connect it to a data source that can handle the volume and speed of security data, which brings us to InfluxDB. InfluxDB is our time-series database powerhouse. In the world of security monitoring, data comes in fast and often. InfluxDB is specifically designed to handle high-volume writes and complex queries over time-stamped data. This makes it perfect for storing logs, metrics, and events generated by your security infrastructure. Its efficiency in storing and retrieving time-series data means your Grafana dashboards will load quickly, and your queries for historical analysis will be lightning fast. This is crucial when you need to investigate an incident that happened hours or days ago. Unlike traditional relational databases, InfluxDB is optimized for the specific needs of monitoring and IoT applications, making it the ideal backend for your real-time security data. Finally, SESC (Security Event Stream Collector) is our data pipeline engineer. SESC is designed to collect, process, and forward security-related events from various sources. It acts as a central hub, ingesting logs from firewalls, intrusion detection systems, servers, applications, and any other source generating security telemetry. What makes SESC particularly powerful is its ability to filter, parse, and enrich events before sending them to your database. This means you’re not just dumping raw logs into InfluxDB; you’re sending clean, relevant, and sometimes enriched data, which makes your subsequent analysis in Grafana much more effective. It can handle different log formats, normalize them, and extract key pieces of information, ensuring that the data hitting InfluxDB is in a consistent and queryable format. This preprocessing step is critical for maintaining data quality and reducing the noise, allowing you to focus on the actual security threats. Together, these components create a cohesive ecosystem for modern security monitoring.

Setting Up Your Streaming Data Pipeline

Now that we’ve got a handle on the individual players, let’s talk about how we stitch them together to create that awesome real-time streaming data pipeline. This is where the magic happens, guys! The primary goal here is to get security events from their source, process them, store them efficiently, and then visualize them dynamically. It’s a continuous flow, hence the ‘streaming’ aspect, ensuring you’re always looking at the most up-to-date picture of your security landscape. Our journey begins with SESC , the event collector. SESC needs to be configured to listen for and receive events from all your critical security infrastructure. This could involve setting up agents on servers, configuring network devices to send logs via syslog, or integrating with APIs of security tools. The key here is comprehensive coverage – you want to capture as much relevant security telemetry as possible. Once SESC starts receiving events, its internal processing engine kicks in. This is a crucial step where SESC can parse unstructured log data into structured formats, filter out noise (like routine system messages that aren’t security-relevant), and enrich events with additional context. For example, an IP address in a log might be enriched with geolocation data or information about known malicious IPs from threat intelligence feeds. This enrichment is incredibly valuable because it adds immediate context to an event, making it easier to assess its severity. The enriched and filtered event stream then needs to be sent to our database. This is where InfluxDB comes into play. SESC needs to be configured with the InfluxDB endpoint and the necessary credentials. The data format sent from SESC to InfluxDB is critical; it typically involves the event data, a timestamp, and any tags or fields that InfluxDB can use for indexing and querying. InfluxDB, being a time-series database, is optimized for ingesting these data points rapidly and storing them in a way that facilitates quick retrieval based on time ranges and specific criteria. Think of it as a highly efficient filing system for time-stamped security events. As data flows into InfluxDB, Grafana becomes your window into this data. Grafana connects to InfluxDB as a data source. You’ll need to configure this connection within Grafana, providing the InfluxDB URL and authentication details. Once connected, you can start building your dashboards. For each type of security event or metric you want to monitor, you’ll create a panel in Grafana. Each panel is essentially a query against your InfluxDB data. For instance, you might create a panel to show the number of failed login attempts over the last hour, another to display the top source IPs generating suspicious traffic, or perhaps a map visualizing the geographic origin of detected threats. The queries will leverage InfluxDB’s powerful query language (InfluxQL or Flux) to filter, aggregate, and transform the data into meaningful visualizations like graphs, gauges, tables, and heatmaps. The ‘streaming’ aspect comes alive as Grafana dashboards automatically refresh, pulling the latest data from InfluxDB. This means you’re not manually refreshing pages; the visualizations update in near real-time, providing you with an immediate view of what’s happening on your network. Furthermore, Grafana allows you to set up alerts based on specific conditions. If a certain threshold is breached – say, an unusually high number of firewall blocks – Grafana can trigger alerts via email, Slack, or other notification channels. This proactive alerting capability is a massive advantage, allowing your security team to respond to incidents much faster. So, the pipeline flows like this: Security Sources -> SESC (Collect, Process, Enrich) -> InfluxDB (Store) -> Grafana (Visualize, Alert). This creates a dynamic, responsive, and highly informative security monitoring system that’s truly greater than the sum of its parts. It’s about making your security data work for you, providing actionable insights the moment they’re generated.

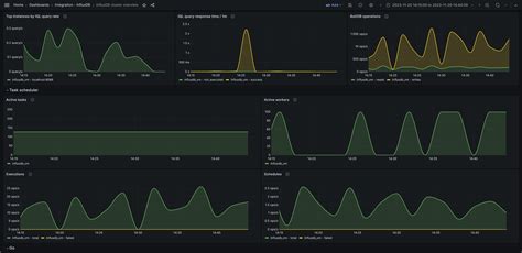
Visualizing Security Events with Grafana and InfluxDB

Let’s dive deeper into the visual aspect, because honestly, guys, seeing is believing when it comes to security. Grafana is the star of the show here, acting as our interactive dashboard builder, and it’s powered by the data meticulously stored in InfluxDB . The synergy between these two is what transforms raw security logs into actionable intelligence. First things first, you need to get Grafana installed and running. Once you have it up, the initial step is to add InfluxDB as a data source. In Grafana’s settings, you’ll find an option to add a data source. Here, you’ll input the connection details for your InfluxDB instance – the URL, database name, username, and password. It’s a pretty straightforward process, and once authenticated, Grafana can start querying your InfluxDB data. Now, the real fun begins: building dashboards. A dashboard is essentially a canvas where you arrange various panels, and each panel displays a specific visualization of your security data. Think of it like creating a mission control center for your network security. For example, you might want a panel to track failed login attempts across your critical systems. You’d create a new panel, select your InfluxDB data source, and then write a query. A sample InfluxQL query might look something like SELECT count(value) FROM "failed_logins" WHERE $timeFilter GROUP BY time($__interval) . This query tells InfluxDB to count the failed_logins within the selected time range ( $timeFilter ) and aggregate it over time intervals ( $__interval ). Grafana then visualizes this count as a line graph, showing you the trend of failed logins. You can customize this panel further: change the graph type, set colors, and add legends. For visualizing geographic data, say from IP addresses associated with security events, you might use a GeoIP enrichment in SESC to add latitude and longitude fields to your data in InfluxDB. Then, in Grafana, you can use a world map panel to plot these events, giving you a visual representation of where threats are originating from. This is incredibly powerful for identifying targeted attacks or understanding attack patterns. Another common visualization is a top N list , showing the top source IPs involved in suspicious activity, or the most frequently targeted ports. For this, you’d query InfluxDB to group events by source IP and count them, then sort in descending order. Grafana can display this as a table or a bar chart. The key to effective visualization is understanding your data and what insights you want to gain. Leveraging the OSCP mindset here is crucial. As we discussed, knowing common attack vectors helps you anticipate what data to look for and how to visualize it. For instance, if you’re monitoring for web application attacks, you might create panels showing:

  • HTTP status code distribution: A pie chart showing the breakdown of 200s, 404s, 500s, etc., which can indicate abnormal activity.
  • Request methods distribution: Visualizing GET vs. POST requests to spot anomalies.
  • Top URLs accessed: Identifying if specific endpoints are being targeted.
  • User-agent string analysis: Looking for malicious or unusual user agents.

Beyond just displaying data, Grafana’s alerting capabilities are a lifesaver. You can configure alerts on any panel. For example, you could set an alert to trigger if the number of detected intrusion attempts exceeds a certain threshold within a 5-minute window. This alert can be sent via various notification channels like email, Slack, PagerDuty, or webhooks. This proactive alerting means your team can be notified before a minor incident escalates into a major breach. The dashboards can be made dynamic using Grafana’s templating features. This allows you to create variables, like a dropdown menu to select a specific server, user, or IP address. When you change the variable, all the panels on the dashboard update automatically to reflect the selected scope. This makes your dashboards highly interactive and allows for quick drill-downs into specific areas of concern. In essence, Grafana transforms the potentially overwhelming stream of security data from InfluxDB into easily digestible, visually appealing, and actionable information. It’s about making complex data simple to understand, allowing security teams to focus on detecting and responding to threats rather than sifting through raw logs. The combination of powerful querying, flexible visualization options, and real-time alerting makes this stack indispensable for modern security operations. Remember, the goal is to turn data into decisions, and Grafana makes that happen beautifully.

Leveraging SESC for Security Event Stream Collection

Let’s zoom in on SESC (Security Event Stream Collector) , guys, because this is the unsung hero that makes our entire streaming pipeline possible. Without a robust way to grab, process, and send our security events, all the fancy dashboards in Grafana would be looking at empty data in InfluxDB. SESC’s role is critical: it’s the intelligent data ingestion point for your security operations. Think of it as the vigilant gatekeeper, standing at the entrance of your security data ecosystem, deciding what gets in and how it’s presented. The primary job of SESC is to collect security events from a multitude of sources. This can include logs from firewalls, intrusion detection systems (IDS/IPS), web servers, application logs, operating system logs, and even cloud service logs. The challenge is that these sources often generate data in different formats, with varying levels of detail, and at different volumes. SESC is designed to handle this heterogeneity. It can ingest data via various protocols like Syslog, SNMP traps, or API calls, making it adaptable to almost any environment. Once SESC has collected an event, it doesn’t just pass it along blindly. This is where its processing capabilities shine. A fundamental task is parsing . Raw log lines are often cryptic and difficult for machines (and humans!) to interpret. SESC applies parsing rules to extract meaningful fields from these logs. For instance, a firewall log might contain the source IP, destination IP, port, protocol, and action taken. SESC can parse these individual pieces of information into distinct fields. After parsing, the next crucial step is filtering . In any complex IT environment, logs are generated at an astronomical rate. Not all of these are security-relevant. SESC allows you to define rules to filter out noise. You might want to ignore routine system health messages or logs from known-benign sources to reduce the volume of data and focus on what truly matters for security. This is a critical step in ensuring that your InfluxDB doesn’t get clogged with irrelevant data, which also saves on storage costs and speeds up queries. Enrichment is another powerful feature of SESC. This is where you add context to the raw events. For example, if a log contains an IP address, SESC can query external threat intelligence feeds to determine if that IP is associated with known malware or botnets. It can also add geolocation data (country, city) for external IP addresses. For internal systems, it might enrich events with user information, hostname, or application details. This contextual enrichment dramatically increases the value of each event, allowing analysts to quickly assess the risk without manual cross-referencing. Finally, after parsing, filtering, and enriching, SESC forwards the processed events to your chosen backend. In our setup, this is InfluxDB . SESC needs to be configured to send data in a format that InfluxDB can understand, typically as time-series data points with specific measurements, tags, and fields. The efficiency of SESC in processing and forwarding these events directly impacts the real-time nature of your monitoring. A fast and efficient SESC ensures that events captured are quickly stored in InfluxDB and consequently reflected in your Grafana dashboards with minimal delay. When thinking about implementing SESC, consider your specific needs:

  • Event Sources: Identify all the systems and applications that generate security logs.
  • Protocols: Determine how each source sends its logs (Syslog, API, files).
  • Parsing Rules: Develop or adapt parsing rules for common log formats.
  • Filtering Logic: Define what constitutes ‘noise’ and what is a ‘security event’.
  • Enrichment Sources: Identify threat intelligence feeds or internal databases for enrichment.
  • Output Target: Ensure SESC is configured correctly to send data to InfluxDB.

By carefully configuring SESC, you ensure that your security data pipeline is not just functional but also highly efficient and intelligent. It’s the backbone that feeds your monitoring system with clean, relevant, and context-rich data, making the insights provided by Grafana truly impactful. It bridges the gap between raw log generation and actionable security intelligence, embodying the spirit of proactive security.

Advanced Considerations and Future Enhancements

So, we’ve covered the core setup, guys, but what’s next? How can we take this already powerful stack and make it even better? There are always ways to level up, and thinking about advanced considerations and future enhancements is key to staying ahead in the security game. One of the most significant areas for enhancement is data retention and lifecycle management . InfluxDB can store a massive amount of data, but at some point, you might need to archive older data or delete it altogether to manage storage costs and maintain query performance. Implementing automated data retention policies within InfluxDB is crucial. This ensures that you keep valuable historical data for compliance or forensic analysis while shedding less critical older data. Another aspect is scalability . As your organization grows and the volume of security events increases, your current setup might hit its limits. For SESC, this might mean deploying multiple instances behind a load balancer. For InfluxDB, you might need to explore InfluxDB Enterprise or clustering options. Grafana itself is quite scalable, but ensuring your underlying data infrastructure can keep pace is vital. Threat intelligence integration can be significantly deepened. While we touched on enrichment, you can go further by actively ingesting threat feeds into a dedicated InfluxDB measurement or even another database that SESC can query for more sophisticated enrichment. This allows for more dynamic and context-aware alerting and analysis. Consider integrating with machine learning (ML) models for anomaly detection. Instead of relying solely on predefined rules and thresholds, ML algorithms can identify unusual patterns in your security data that might indicate novel threats. This could involve sending data from InfluxDB to an ML platform for processing and then visualizing the ML-generated alerts in Grafana. Automated response actions are another exciting area. While Grafana can alert you, you could integrate with SOAR (Security Orchestration, Automation, and Response) platforms. When a high-priority alert is triggered in Grafana, it could automatically initiate an action, such as isolating an endpoint, blocking an IP address at the firewall, or triggering a more in-depth forensic scan. This drastically reduces the time from detection to response. For compliance and auditing purposes, data security and access control are paramount. Ensure that your InfluxDB and Grafana instances are properly secured, with robust authentication and authorization mechanisms in place. Consider encrypting data at rest and in transit. Regular backups of your InfluxDB data and Grafana configurations are also non-negotiable. Think about custom dashboards for specific roles or threats . While a general security overview is useful, having specialized dashboards for your SOC analysts, incident responders, or compliance officers can provide them with the exact information they need, tailored to their responsibilities. For example, a dashboard for a web application security specialist might focus heavily on web server logs, WAF events, and application performance metrics, while a network security engineer’s dashboard would prioritize firewall logs, IDS alerts, and network traffic analysis. Finally, don’t forget about regular tuning and optimization . The security landscape is constantly evolving, and so should your monitoring setup. Periodically review your SESC parsing and filtering rules, optimize your InfluxDB queries and data structures, and refine your Grafana visualizations and alerts based on new threats and operational experience. Embracing these advanced considerations and future enhancements will ensure your security monitoring pipeline remains robust, efficient, and effective in protecting your organization against the ever-changing threat landscape. It’s about continuous improvement and staying one step ahead.